Employment Status Analyzer
The Employment Status Analyzer Report allows you to see a breakdown of leads for each employment status.
This information can be used to adjust campaigns or even to better understand what type of audience they are targeting.
Note: This report is available for the UK only.
To open the “Employment Status Analyzer” go to the Analytics and Optimization > Product-based Reports > Employment Status Analyzer section.
You can view the report using the next tabs:
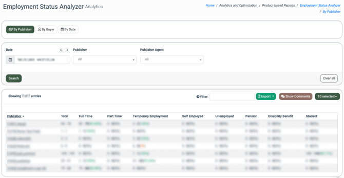
The “By Publisher” tab displays the employment type information on leads from Publishers.
The report list contains the following information:
-
Publisher: The name of the Publisher.
-
Total: The total number of leads: the number of leads sold.
-
Full Time: The total number of leads with full-time work: the number of sold leads with full-time work (the percentage ratio of sold leads to the total amount of all leads in this category).
-
Part Time: The total number of leads with part-time work: the number of sold leads with part-time work (the percentage ratio of sold leads to the total amount of all leads in this category).
-
Temporary Employment: The total number of temporarily employed leads: the number of sold leads with the temporary employment (the percentage ratio of sold leads to the total amount of all leads in this category).
-
Self Employed: The total number of self-employed leads: the number of sold self-employed leads (the percentage ratio of sold leads to the total amount of all leads in this category).
-
Unemployed: The total number of unemployed leads: the number of sold unemployed leads (the percentage ratio of sold leads to the total amount of all leads in this category).
-
Pension: The total number of leads with a pension: the number of sold leads with a pension (the percentage ratio of sold leads to the total amount of all leads in this category).
-
Disability Benefit: The total number of leads with disability benefits: the number of sold leads with disability benefits (the percentage ratio of sold leads to the total amount of all leads in this category).
-
Student: The total number of leads with a student status: the number of sold leads with a student status (the percentage ratio of sold leads to the total amount of all leads in this category).
You can narrow down the search results by using the following filters:
-
Date: Select the date range.
-
Publisher: Select the Publisher.
-
Publisher Agent: Select the Publisher Agent.
-
Buyer: The name of the Buyer.
-
Total: The total number of leads: the number of leads sold.
-
Full Time: The total number of leads with full-time work: the number of sold leads with full time work (the percentage ratio of sold leads to the total amount of all leads in this category).
-
Part Time: The total number of leads with part-time work: the number of sold leads with part-time work (the percentage ratio of sold leads to the total amount of all leads in this category).
-
Temporary Employment: The total number of temporarily employed leads: the number of sold leads with the temporary employment (the percentage ratio of sold leads to the total amount of all leads in this category).
-
Self Employed: The total number of self employed leads: the number of sold self-employed leads (the percentage ratio of sold leads to the total amount of all leads in this category).
-
Unemployed: The total number of unemployed leads: the number of sold unemployed leads (the percentage ratio of sold leads to the total amount of all leads in this category).
-
Pension: The total number of leads with a pension: the number of sold leads with a pension (the percentage ratio of sold leads to the total amount of all leads in this category).
-
Disability Benefit: The total number of leads with disability benefits: the number of sold leads with disability benefits (the percentage ratio of sold leads to the total amount of all leads in this category).
-
Student: The total number of leads with a student status: the number of sold leads with a student status (the percentage ratio of sold leads to the total amount of all leads in this category).
You can narrow down the search results by using the following filters:
-
Date: Select the date range.
-
Buyer: Select the Buyer.
-
Campaign: Select the Campaign.
-
Date: The date.
-
Total: The total number of leads: the number of leads sold.
-
Full Time: The total number of leads with full-time work: the number of sold leads with full-time work (the percentage ratio of sold leads to the total amount of all leads in this category).
-
Part Time: The total number of leads with part-time work: the number of sold leads with part-time work (the percentage ratio of sold leads to the total amount of all leads in this category).
-
Temporary Employment: The total number of temporarily employed leads: the number of sold leads with the temporary employment (the percentage ratio of sold leads to the total amount of all leads in this category).
-
Self Employed: The total number of self-employed leads: the number of sold self-employed leads (the percentage ratio of sold leads to the total amount of all leads in this category).
-
Unemployed: The total number of unemployed leads: the number of sold unemployed leads (the percentage ratio of sold leads to the total amount of all leads in this category).
-
Pension: The total number of leads with a pension: the number of sold leads with a pension (the percentage ratio of sold leads to the total amount of all leads in this category).
-
Disability Benefit: The total number of leads with disability benefits: the number of sold leads with disability benefits (the percentage ratio of sold leads to the total amount of all leads in this category).
-
Student: The total number of leads with a student status: the number of sold leads with a student status (the percentage ratio of sold leads to the total amount of all leads in this category).
You can narrow down the search results using the “Date” filter.


